VMware vSAN for experts – storage profile histograms
VMware vSAN for experts – storage profile…
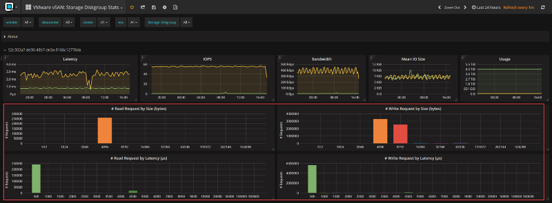
We just released an extension a lot of customers and VMware experts were waiting for. Storage histogram views for vSAN to show I/O details block sizes over time.
